线上收到告警,有个服务的一个 pod was OOM killed.
问题分析
从监控系统来看,被 kill 的节点 A 在重启前,堆内存使用随着 YoungGC 规律波动,元空间占用较高,且一直缓慢增长到了400MB以上——该应用代码量不大,按理不应该占用这么多。

而与它同容器组的另一个节点 B 看起来更不正常,平均响应时间明显长于另外的节点,且在堆内存已经降下来的情况下还多次 FullGC,并且有很多 java.lang.OutOfMemoryError。晚些时候该节点触发了两次 FullGC 次数过多的告警。

OutOfMemoryError 异常堆栈:
java.lang.OutOfMemoryError : Metaspace
at java.lang.ClassLoader.defineClass1(Native Method)
at java.lang.ClassLoader.defineClass(ClassLoader.java:763)
at java.security.SecureClassLoader.defineClass(SecureClassLoader.java:142)
at groovy.lang.GroovyClassLoader.access$400(GroovyClassLoader.java:62)
at groovy.lang.GroovyClassLoader$ClassCollector.createClass(GroovyClassLoader.java:500)
at groovy.lang.GroovyClassLoader$ClassCollector.onClassNode(GroovyClassLoader.java:517)
at groovy.lang.GroovyClassLoader$ClassCollector.call(GroovyClassLoader.java:521)
at org.codehaus.groovy.control.CompilationUnit$16.call(CompilationUnit.java:822)
at org.codehaus.groovy.control.CompilationUnit.applyToPrimaryClassNodes(CompilationUnit.java:1053)
at org.codehaus.groovy.control.CompilationUnit.doPhaseOperation(CompilationUnit.java:591)
at org.codehaus.groovy.control.CompilationUnit.processPhaseOperations(CompilationUnit.java:569)
at org.codehaus.groovy.control.CompilationUnit.compile(CompilationUnit.java:546)
at groovy.lang.GroovyClassLoader.doParseClass(GroovyClassLoader.java:298)
at groovy.lang.GroovyClassLoader.parseClass(GroovyClassLoader.java:268)
at groovy.lang.GroovyShell.parseClass(GroovyShell.java:688)
at groovy.lang.GroovyShell.parse(GroovyShell.java:700)
at groovy.lang.GroovyShell.evaluate(GroovyShell.java:584)
at groovy.lang.GroovyShell.evaluate(GroovyShell.java:623)
at groovy.lang.GroovyShell.evaluate(GroovyShell.java:594)
at org.springframework.scripting.groovy.GroovyScriptEvaluator.evaluate(GroovyScriptEvaluator.java:118)
结合以上异常堆栈与节点 B 的现象推测:
- 执行
GroovyScriptEvaluator.evaluate时,会动态生成一些 Class,导致元空间占用持续上升; - FullGC 主要不是为了回收堆内存,很可能是为了回收元空间;
- FullGC 也无法成功回收 1 中动态生成的 Class 占用的元空间。
根据推测,用 Groovy 和 Metaspace 作为关键字进行了一些搜索,找到如下一篇相关性比较高的文章:记一次线上Groovy导致的OOM的问题解决过程
以及它里面引用的文章: Groovy 动态加载类踩中的那些坑
里面提到了 Groovy 的一个 Bug: ClassInfo.globalClassValue lead to GroovyClassLoader can’t unload classes,大意是 Groovy 动态生成的类因为被缓存和引用,导致无法 unload,从而引发元空间随着时间推移一直增长且无法释放。在 Groovy 2.4.6 引入,2.4.8 修复。
检查我们项目里的 groovy-all 包版本,是 2.4.7,那很有可能命中这个 bug。
本地验证
构建一个测试应用,启动后循环调用 GroovyScriptEvaluator.evaluate,如:
@SpringBootApplication
public class GroovyOomDemoApplication implements CommandLineRunner {
public static void main(String[] args) {
SpringApplication.run(GroovyOomDemoApplication.class, args);
}
@Override
public void run(String... args) throws Exception {
GroovyScriptEvaluator evaluator = new GroovyScriptEvaluator();
ScriptSource scriptSource = new StaticScriptSource("a == 3");
Map<String, Object> params = new HashMap<>(0);
Random rand = new Random();
while (true) {
Integer a = rand.nextInt(10);
params.put("a", a);
Object result = evaluator.evaluate(scriptSource, params);
System.out.printf("a = %d, result is %s%n", a, result);
}
}
}
然后在运行的 JVM 参数里添加一些参数:
-XX:MetaspaceSize=64m
-XX:MaxMetaspaceSize=64m
-verbose:class
-verbose:gc
设置最大元空间大小、打印类的 load/unload、以及 GC 的信息。
测试代码发布在 https://github.com/mzlogin/groovy-oom-demo
使用 groovy-all 2.4.7 版本运行的情况
控制台打印:
……
[Loaded Script1 from file:/groovy/shell]
a = 1, result is false
[Loaded Script1 from file:/groovy/shell]
a = 2, result is false
[Loaded Script1 from file:/groovy/shell]
a = 0, result is false
[Loaded Script1 from file:/groovy/shell]
a = 8, result is false
[GC (Metadata GC Threshold) 838057K->253201K(1080832K), 0.1350074 secs]
[Full GC (Metadata GC Threshold) 253201K->244956K(1232896K), 0.4860932 secs]
[GC (Last ditch collection) 244956K->245557K(1421824K), 0.0403506 secs]
……
Exception: java.lang.OutOfMemoryError thrown from the UncaughtExceptionHandler in thread "main"
……
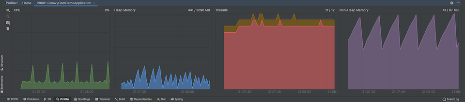
Profiler:

从控制台打印以及 Profiler 来看,程序先是打印了很多 [Loaded Script1 from file:/groovy/shell],然后最后当 Non-Heap Memory 占用很高之后,开始因为达到 Metadata GC Threshold,疯狂 YongGC + FullGC,但 Non-Heap Memory 也降不下来,最终程序很快直接挂掉了。
升级为 groovy-all 2.4.8 版本运行的情况
控制台打印:
……
[Loaded Script1 from file:/groovy/shell]
a = 9, result is false
[Loaded Script1 from file:/groovy/shell]
a = 3, result is true
[Loaded Script1 from file:/groovy/shell]
a = 7, result is false
[Loaded Script1 from file:/groovy/shell]
a = 7, result is false
[GC (Metadata GC Threshold) 722452K->251702K(1090560K), 0.0483118 secs]
[Full GC (Metadata GC Threshold) 251702K->240778K(1254912K), 0.4303570 secs]
[GC (Last ditch collection) 240778K->241270K(1373696K), 0.0274501 secs]
[Full GC (Last ditch collection)
[Unloading class Script1 0x00000007c103c428]
[Unloading class Script1 0x00000007c103bc28]
[Unloading class Script1 0x00000007c103b428]
[Unloading class Script1 0x00000007c103ac28]
[Unloading class Script1 0x00000007c103a428]
……
Profiler:

同上面一样,程序开始也是打印了很多 [Loaded Script1 from file:/groovy/shell],但不同的是达到 Metadata GC Threshold 进行 GC 之后,可以将 Non-Heap Memory 占用降下来,并且从控制台可以看到在 GC 时打印了很多 [Unloading class Script1 xxx],程序持续运行很长时间也没问题。
另外有个疑问:这个应用上线很长时间了,与 Groovy 相关的逻辑很久没有动过了,为什么以前没有出现这种现象?
答案:以前这个应用时不时会发一次版,重置 Metaspace,而这次有两个多月没有发版了,Metaspace 一直增长,最终达到了阈值。
解决方法
升级 groovy-all 至 2.4.8(含)版本以上。
参考
- 记一次线上Groovy导致的OOM的问题解决过程
- Groovy 动态加载类踩中的那些坑
- ClassInfo.globalClassValue lead to GroovyClassLoader can’t unload classes
文档信息
- 本文作者:Zhuang Ma
- 本文链接:https://lsbiyun.github.io/2023/03/22/oom-caused-by-groovy/
- 版权声明:自由转载-非商用-非衍生-保持署名(创意共享3.0许可证)
